Skip to main content
Calico Open Source 3.31 (latest) documentation

Visualizing metrics via Grafana

Big picture

Use Grafana dashboard to view Calico component metrics.

Value

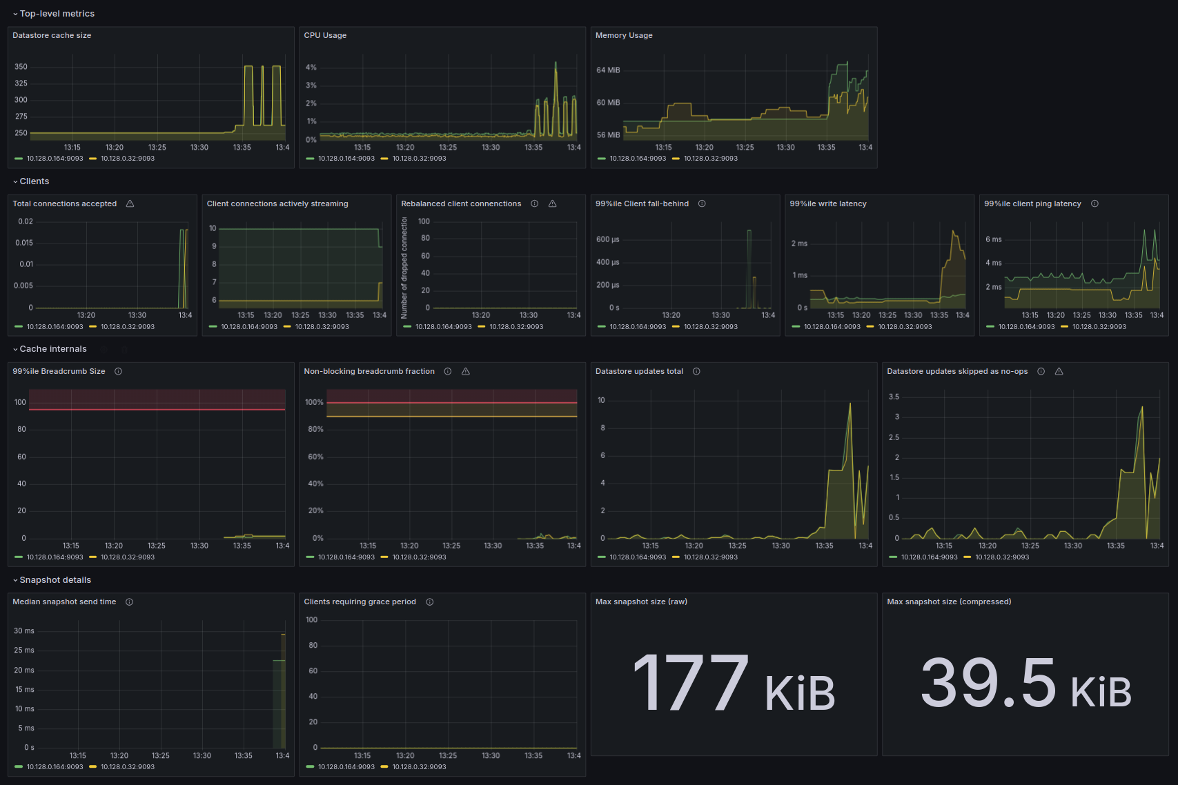
Using Grafana can be beneficial by providing a means to visualize metrics through graphs that can help you quickly identify unusual activity. The following image shows some of the graphs and metrics that are available for you to leverage to achieve this goal.

Screenshot of a Grafana dashboard displaying Calico component metrics including CPU usage, memory usage, client connections, and other performance graphs

Concepts

About Grafana

Grafana is an open source visualization and analytics tool that allows you to query, visualize, alert on, and explore metrics from a variety of data source, including Calico component metrics stored in Prometheus.

About Prometheus

Prometheus is an open source monitoring tool that scrapes metrics from instrumented components and stores them as time series data which can then be visualized using tools such as Grafana.

Before you begin...

In this tutorial we assume you have

  • a running Kubernetes cluster with Calico, calicoctl and kubectl installed
  • completed all steps in the monitor component metrics guide to set up Prometheus to gather Calico component metrics.

How to

This tutorial will go through the necessary steps to create Calico metrics dashboards with Grafana.

Preparing Prometheus

Here you will create a service to make your prometheus visible to Grafana.

kubectl apply -f - <<EOF
apiVersion: v1
kind: Service
metadata:
name: prometheus-dashboard-svc
namespace: calico-monitoring
spec:
selector:
app: prometheus-pod
role: monitoring
ports:
- port: 9090
targetPort: 9090
EOF

Preparing Grafana pod

1. Provisioning datasource

Grafana datasources are storage backends for your time series data. Each data source has a specific Query Editor that is customized for the features and capabilities that the particular data source exposes.

note

Guide with greater detail about Grafana datasources can be found at this link.

In this section you will use Grafana provisioning capabilities to create a prometheus datasource.

note

Guide with greater detail about provisioning can be found at this link.

Here You setup a datasource and pointing it to the prometheus service in your cluster.

kubectl apply -f - <<EOF
apiVersion: v1
kind: ConfigMap
metadata:
name: grafana-config
namespace: calico-monitoring
data:
prometheus.yaml: |-
{
"apiVersion": 1,
"datasources": [
{
"access":"proxy",
"editable": true,
"name": "calico-demo-prometheus",
"orgId": 1,
"type": "prometheus",
"url": "http://prometheus-dashboard-svc.calico-monitoring.svc:9090",
"version": 1
}
]
}
EOF

2. Provisioning Calico dashboards

Here you will create a configmap with Felix and Typha dashboards.

kubectl apply -f https://raw.githubusercontent.com/projectcalico/calico/v3.31.4/manifests/grafana-dashboards.yaml

3. Creating Grafana pod

In this step you are going to create your Grafana pod using the config file that was created earlier.

note

Grafana uses port 3000 by default. A more detailed guide about how to modify this port can be found at this link.

kubectl apply -f - <<EOF
apiVersion: v1
kind: Pod
metadata:
name: grafana-pod
namespace: calico-monitoring
labels:
app: grafana-pod
role: monitoring
spec:
nodeSelector:
kubernetes.io/os: linux
containers:
- name: grafana-pod
image: grafana/grafana:latest
resources:
limits:
memory: "128Mi"
cpu: "500m"
volumeMounts:
- name: grafana-config-volume
mountPath: /etc/grafana/provisioning/datasources
- name: grafana-dashboards-volume
mountPath: /etc/grafana/provisioning/dashboards
- name: grafana-storage-volume
mountPath: /var/lib/grafana
ports:
- containerPort: 3000
volumes:
- name: grafana-storage-volume
emptyDir: {}
- name: grafana-config-volume
configMap:
name: grafana-config
- name: grafana-dashboards-volume
configMap:
name: grafana-dashboards-config
EOF

4. Accessing Grafana Dashboard

At this step You have configured all the necessary components to view your Grafana dashboards. By using port-forward feature expose Grafana to your local machine.

kubectl port-forward pod/grafana-pod 3000:3000 -n calico-monitoring

You can now access the Grafana web-ui at http://localhost:3000, if you prefer to visit the Felix dashboard directly click here.

note

Both username and password are admin.

After login you will be prompted to change the default password, you can either change it here (Recommended) and click Save or click Skip and do it later from settings.

Congratulation you have arrived at your Felix dashboard.

In this tutorial we have also prepared a Typha dashboard for you, if you are not using Typha in your cluster you can delete it safely via Grafana web-ui.

caution

A more detailed guide about Typha detection and setup can be found at this link.

Cleanup

By executing below command, you will delete all Calico monitoring resources, including the ones created by following this tutorial, and the monitor component metrics guide.

kubectl delete namespace calico-monitoring